

2015年8月,我司承建厦门市综合交通运行监测指挥中心应用系统。立足部门职能,以服务政府决策、行业监管、企业运营、公众出行为主线,我司开发建设综合交通运输行业应用管理系统。通过制定厦门市交通运输行业统一的信息化标准规范,汇聚整合城市交通、公路、铁路、空港、邮电一体的行业信息化数据资源并进行挖掘分析,该系统面向政府、企业和公众提供综合交通管理、交通运行态势监测、运输行业动态监管、应急协调指挥调度、交通科学决策支持、交通信息发布等服务,形成城市综合大交通管理一体化的格局。该项目的成功落地,体现了公司在智慧交通信息化应用研发的综合实力,对公司在智慧交通信息化领域的深耕细作和长久发展具有里程碑式的意义。
交通综合运行监测系统实现全市综合交通运行一体化监测预警,包含对路网运行、公共交通、交通运输、交通执法、重点区域、交通设施、交通政务、道路运输安全等多项领域的综合交通运行监测,通过动态关联预警实现道路拥堵、事件发生、超速行驶、异常聚集等异常情况、指标的预警提示,并通过对报告模板的定制,实现交通运输行业报告的生成与上报,构建监测一体化、全域预警数字化的全市交通运行监测平台,强化多交通方式的联动预警,从而将原有分条块、偏静态、重统计的传统交通监测向面向一体化联动综合交通综合监测模式转变,打造覆盖全对象、全时空、全粒度的综合交通全息感知呈现体系。
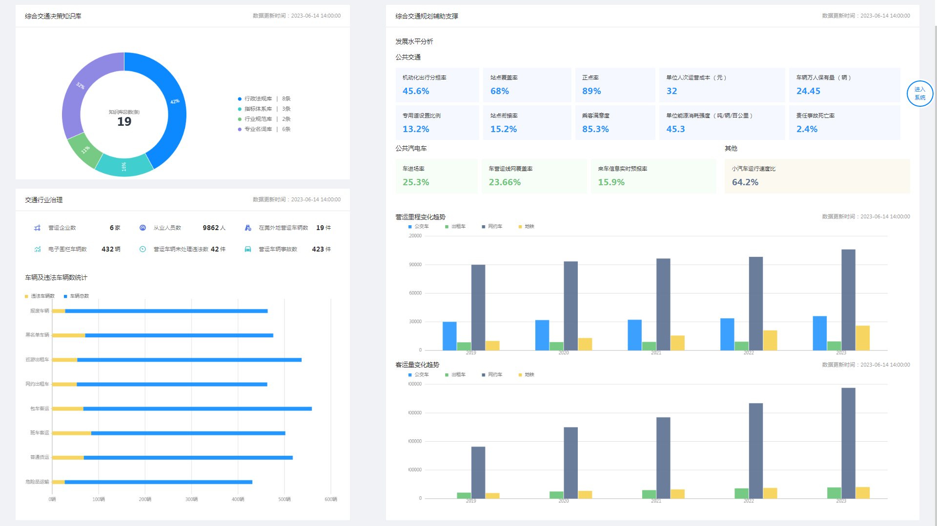
交通融合决策分析系统旨在结合一体化的综合交通监测感知,关联推演交通运行机理,支撑大规模复合网络下的智慧决策能力。通过接入综合交通数据,建立交通决策知识库,在交通规划辅助支撑和交通行业治理两个方面建立决策分析子模块满足决策需求。
全面整合城市交通应急相关的信息资源,将应急业务、应急资源、工作流程与系统相结合,主要用于交通运输局指挥中心对全市道路突发应急事件及重大活动的应急指挥与协调联动,提高行业监管效率,延长行业监管深度和广度,提高应急处置能力。

©版权所有 厦门卫星定位应用股份有限公司
闽公网安备 35020302033108号 ICP许可证 闽B2-20120011 京ICP证000000号